
Hetzner VPS Test 2025: Wie gut ist die Leistung der Cloud-Server?
Hetzner zählt seit Jahren zu den festen Größen im Hosting-Bereich. Die vServer des Anbieters sind vor allem für Entwickler, Selbstständige und kleinere Unternehmen interessant. Doch wie alltagstauglich ist Hetzners VPS-Angebot wirklich?
Wir haben uns einen vServer eingerichtet und den kompletten Ablauf durchgespielt – von der Registrierung über die Verwaltung bis hin zu Performance, Kosten und Support. So bekommen Sie ein realistisches Bild davon, was Sie bei Hetzner erwartet.
Hetzner richtet sich vorrangig an Entwickler und Unternehmen, die eigene Anwendungen oder Websites betreiben. Mit Managed Servern und kleineren Webhosting-Paketen gibt es aber auch Angebote für Einsteiger.
Hetzner Server Test
Gutes Preis-Leistungs-Verhältnis
Hetzner bietet leistungsfähige Server, die ihren Preis wirklich wert sind. Gerade Konfigurationen mit viel RAM schneiden im Vergleich besonders günstig ab.Schnelle Server-Bereitstellung
Neue vServer stehen Ihnen schon wenige Sekunden nach der Bestellung zur Verfügung, komplett mit IP-Adresse und Verwaltungszugang.Moderne und übersichtliche Verwaltung
Die Hetzner Console ist logisch aufgebaut, reagiert schnell und bietet zahlreiche Möglichkeiten, den Server nach eigenen Anforderungen zu konfigurieren.Zuverlässige Infrastruktur
Im Test überzeugte Hetzner mit starker CPU- und RAM-Leistung. Die Server laufen stabil und profitieren von einer sehr guten Anbindung.
Nicht für Einsteiger
Für unerfahrene Nutzer fehlen Hilfestellungen oder Empfehlungen, z. B. bei der Wahl der passenden Servergröße oder Konfiguration.
Server-Einrichtung & Verwaltung
| Interface & Bedienung | Einfach verständliches Interface | 2/2 |
| Server‑Einrichtung | Alles abgedeckt | 8/8 |
| Server-Verwaltung | Alle wichtigen Funktionen stehen bereit. | 8/8 |
| Sonstige Features | Load Balancer, Floating IPs | 1/2 |
Der Einstieg bei Hetzner verläuft insgesamt unkompliziert. Nach der Registrierung per E-Mail landen Sie direkt im Dashboard. Wenn Sie sich zum ersten Mal einloggen, müssen Sie jedoch zunächst eine Verifizierung abschließen.
Bei unserem Firmenkonto fordert Hetzner einen Handelsregisterauszug an. Private Nutzer geben stattdessen Ausweisdaten an, in Einzelfällen wird zusätzlich eine Ausweiskopie verlangt.
Unseren Handelsregisterauszug akzeptiert Hetzner ohne weitere Nachfrage, und etwa zehn Minuten später ist das Konto aktiv. Anschließend stehen alle Funktionen uneingeschränkt zur Verfügung.
Das Hetzner-Dashboard: Schnell und intuitiv
Die Hetzner Console ist die zentrale Schaltstelle für alles rund um Ihre Server. Hier verwalten Sie nicht nur vServer, sondern bei Bedarf auch Load Balancer, Netzwerke, Firewalls und weitere Infrastruktur – alles in einem einheitlichen Interface.

Das Dashboard der Hetzner Console.
Die Startseite zeigt Ihnen Details zum Projekt, darunter die Anzahl der gemieteten Server, eingerichtete Firewalls und die letzten Nutzer-Aktivitäten. Die Ansicht lässt sich anpassen – Sie können beispielsweise die Weltkarte im Hintergrund ausblenden. Einen Dark Mode gibt es auch.

Das Hetzner-Dashboard gibt es in Hell und Dunkel.

Die Hetzner Console ist trotz des umfangreichen Funktionsangebots einfach zu bedienen. Die Oberfläche ist übersichtlich aufgebaut, reagiert flott und ermöglicht einen zügigen Zugriff auf alle wichtigen Einstellungen.
Auch Anfänger sollten sich schnell zurechtfinden, auch wenn an manchen Stellen kurze Hinweise oder Erklärungen fehlen. Hier könnte Hetzner noch etwas mehr bieten, um einsteigerfreundlicher zu sein.
Server-Einrichtung bei Hetzner: Viel Auswahl
Die Einrichtung eines vServers startet bei Hetzner mit einer breiten Auswahl an Optionen. Direkt zu Beginn legen Sie fest, in welchem Rechenzentrum Ihr Server laufen soll. Zur Auswahl stehen Standorte in Nürnberg, Falkenstein, Helsinki, Singapur sowie mehrere US-Standorte.

Hetzner bietet verschiedene Serverstandorte an.
Als Betriebssystem stehen neben Ubuntu auch Fedora, Debian, CentOS, Rocky Linux, AlmaLinux und openSUSE bereit. Wer möchte, kann sogar eigene ISO-Dateien hochladen.
Zusätzlich bietet Hetzner vorkonfigurierte App-Images – etwa für Docker, WordPress oder Nextcloud. Das spart Zeit und macht den Einstieg unkompliziert, weil die manuelle Installation entfällt.

Kunden können aus sieben Linux-Distributionen wählen.
Bei der Wahl des Servertyps unterscheidet Hetzner zwischen Varianten mit geteilter oder dedizierter vCPU. Insgesamt stehen 19 Konfigurationen bereit, die sich durch unterschiedliche Kombinationen aus CPU-Kernen, Arbeitsspeicher und Speicherplatz unterscheiden. Wird das enthaltene Datenvolumen von 20 TB überschritten, fällt pro zusätzlichem Terabyte ein Aufpreis an.

Sie haben die Wahl zwischen vServern mit Shared oder Dedicated vCPU.
Auf Wunsch hinterlegen Sie bereits während des Setups einen SSH-Schlüssel, was den sicheren Zugriff erleichtert. Auch Backups, Firewalls oder zusätzliche Volumes können direkt bei der Einrichtung aktiviert werden.
Unmittelbar nach Abschluss der Bestellung startet Hetzner mit der Bereitstellung. Meist dauert es nur wenige Sekunden, bis der vServer inklusive IP-Adresse bereitsteht. Über die erfolgreiche Bereitstellung werden Sie zusätzlich per E-Mail informiert.

Unser vServer steht schnell bereit.

Neue Server sind bei Hetzner sehr schnell einsatzbereit. Der Bestellprozess ist übersichtlich, bietet viele Konfigurationsmöglichkeiten und unterstützt auch fortgeschrittene Optionen wie eigene SSH-Keys. Wer genau weiß, welche Ressourcen benötigt werden, ist praktisch sofort startklar.
Doch erneut gilt: Für Anfänger fehlen Erläuterungen oder kontextbezogene Empfehlungen, etwa zur Wahl geeigneter Instanztypen oder zum Zusammenspiel von CPU, RAM und Speicherplatz.
Server‑Verwaltung bei Hetzner: Überwältigend viele Möglichkeiten
Hetzner stellt Ihnen für die Verwaltung Ihres vServers eine große Bandbreite an Funktionen bereit. Die Möglichkeiten können am Anfang etwas erschlagend wirken, bieten im Alltag aber viel Flexibilität und Kontrolle über das System.
Rechts oben in der Console finden Sie die wichtigsten Schnellaktionen – etwa zum Neustarten, Herunterfahren oder Ausschalten des Servers. Dort aktivieren Sie auch Schutzfunktionen gegen versehentliches Löschen oder verschieben den Server in ein anderes Projekt.

Schnellaktionen in der Hetzner Console.
Über die Rebuild-Funktion installieren Sie bei Bedarf ein neues Betriebssystem. Hetzner bietet hier mehrere Dutzend Linux-Distributionen an, darunter Ubuntu, Debian und viele weitere Varianten. Ein Rebuild dauert meist nur wenige Minuten.

Rebuild mit einem neuen Debian-Image.
Bei Problemen unterstützt das integrierte Rescue-System. Beim nächsten Start bootet der Server nicht regulär, sondern lädt ein minimales Live-System mit SSH-Zugriff. Darüber können Sie Konfigurationsfehler beheben, Daten sichern oder das Root-Passwort zurücksetzen.

Das Rescue-System in der Hetzner Console.
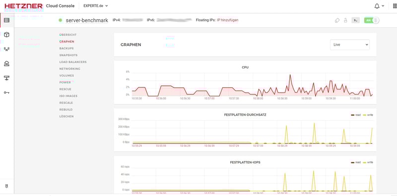
Das Monitoring ist ausführlicher als bei vielen anderen Hostern. Die Console zeigt unter anderem CPU-Last, RAM-Verbrauch, Netzwerktraffic und Festplattenaktivitäten grafisch an.
Wenn Sie zusätzliche Überwachungsfunktionen oder Alarme benötigen, können Sie externe Tools wie Grafana oder Prometheus über die offene API anbinden. Das ermöglicht eine flexible Erweiterung der Monitoring-Optionen.

Verlaufsdiagramme zur Server-Auslastung.
Zur Datensicherung steht eine kostenpflichtige Backup-Funktion bereit. Diese müssen Sie für jeden Server einzeln aktivieren. Sie umfasst tägliche Sicherungen, die sieben Tage lang bereitstehen.
Einmal eingeschaltet, übernimmt Hetzner die Verwaltung der Backups. Die Abrechnung erfolgt anteilig zum gewählten Tarif. Je höher die Tarifkosten, desto höher fällt auch der Preis für die Auto-Backups aus.

Es stehen sieben Slots für Backups zur Verfügung.
Alternativ können Sie Snapshots nutzen, um den aktuellen Serverzustand zu sichern. Diese Art der Sicherung eignet sich für kurzfristige Zwecke, etwa vor einem Update oder der Installation neuer Software. Snapshots bleiben erhalten, bis Sie sie gezielt löschen. Die Abrechnung erfolgt nach Speicherbedarf.

Ein Server-Snapshot ist schnell erstellt.
Wenn Sie mehr (oder weniger) Leistung benötigen, können Sie die integrierte Skalierungsfunktion nutzen. Darüber wählen Sie z.B. direkt einen stärkeren Tarif aus, sofern dieser mit der bestehenden Serverarchitektur kompatibel ist.
Zudem besteht die Möglichkeit, nur CPU und Arbeitsspeicher anzupassen, ohne die Festplattengröße zu wechseln. Die Umstellung auf den neuen Tarif erfolgt zügig, auf der Festplatte gespeicherte Daten bleiben unverändert.

Mehr Leistung stellt Hetzner gerne bereit.
Zum Schutz vor DDoS-Angriffen ist standardmäßig ein Filtersystem aktiv. Es erkennt verdächtigen Netzwerkverkehr in Echtzeit und leitet diesen über eine zentrale Infrastruktur um.
Die Aktivierung erfolgt automatisch, zusätzliche Einstellungen sind nicht nötig. Wenn Sie mehr Kontrolle oder individuelle Schutzprofile benötigen, greifen Sie auf Drittanbieter wie Cloudflare zurück.
Hier sehen Sie die wichtigsten Server-Funktionen von Hetzner im Vergleich mit anderen Anbietern:
![]() Hetzner | ![]() OVH | ![]() Hostinger | ![]() DigitalOcean | ![]() netcup | ![]() IONOS | ![]() GoDaddy | ![]() dogado | ![]() STRATO | ![]() Contabo | ![]() Alfahosting | |
|---|---|---|---|---|---|---|---|---|---|---|---|
| Rescue-System | ✓ | ✓ | ✓ | ✓ | ✓ | ✗ | ✓ | ✓ | ✓ | ✓ | ✓ |
| Web-Konsole | ✓ | ✓ | ✓ | ✓ | ✓ | ✓ | ✓ | ✓ | ✓ | ✗ | ✗ |
| Monitoring | ✓ | ✓ | ✓ | ✓ | ✓ | ✓ | ✓ | ✗ | ✓ | ✗ | ✗ |
| Backups | ✓ | ✓ | ✓ | ✓ | ✓ | ✓ | ✓ | ✓ | ✗ | ✓ | ✓ |
| Snapshots | ✓ | ✓ | ✓ | ✓ | ✓ | ✓ | ✗ | ✓ | ✗ | ✓ | ✓ |
| Skalierung | ✓ | ✓ | ✓ | ✓ | ✓ | ✓ | ✓ | ✓ | ✗ | ✓ | ✓ |
| Firewall | ✓ | ✓ | ✓ | ✓ | ✗ | ✓ | ✗ | ✗ | ✓ | ✗ | ✗ |
| Summe | 7 | 7 | 7 | 7 | 6 | 6 | 5 | 5 | 4 | 4 | 4 |

Zu Beginn wirkt die Server-Verwaltung bei Hetzner recht komplex. Kurze Erklärungen oder praxisnahe Hinweise direkt in der Console würden Einsteigern den Start deutlich erleichtern.
Die vielen Optionen, Einstellmöglichkeiten und Automatisierungen sind zwar ein großer Pluspunkt, verlangen aber etwas Einarbeitung. Ohne Vorkenntnisse in der Serveradministration braucht es deshalb zunächst etwas Orientierung.
Ist dieser erste Schritt geschafft, überzeugt Hetzner mit einer leistungsstarken und reaktionsschnellen Console. Die Infrastruktur ist skalierbar und deckt so ziemlich alle wichtigen Anwendungsszenarien ab, von kleinen Webprojekten bis hin zu komplexen Entwicklungsumgebungen.
Performance
| CPU‑Benchmark | Single-Core: 1.442 Multi-Core: 7.945 | 10/15 |
| RAM‑Benchmark | 105.374 MiB/sec | 5/5 |
| Disk‑Benchmark | 57.700 IOPS | 1/5 |
| Netzwerk‑Benchmark | 5.020 MBit/s | 4/5 |
Für unseren Performance-Test betrachten wir fünf Messgrößen, die entscheidend dafür sind, wie schnell und zuverlässig ein vServer im Alltag arbeitet:
- 1.
Single-Core-Leistung: Wie schnell verarbeitet ein einzelner CPU-Kern Aufgaben?
- 2.
Multi-Core-Leistung: Wie gut skaliert der Server bei parallelen Aufgaben?
- 3.
Arbeitsspeicher-Geschwindigkeit: Wie flott kann der RAM Daten verarbeiten?
- 4.
SSD-Performance: Wie viele Ein- und Ausgaben schafft die SSD pro Sekunde?
- 5.
Netzwerkanbindung: Wie schnell sendet und empfängt der Server Daten?
Alle Server aus unserem Vergleich setzen wir mit Benchmarks unter Last und messen, wie schnell sie Daten verarbeiten, lesen und schreiben. Wie die Benchmark-Ergebnisse genau zustande kommen, erklären wir hier ausführlich:
Single- und Multi-Core: Gute bis sehr gute CPU-Werte
Für den CPU-Test verwenden wir Geekbench 6. Der Benchmark simuliert typische Aufgaben wie Datenverarbeitung, Grafikoperationen oder KI-Rechenprozesse und misst sowohl die Leistung eines einzelnen Kerns als auch die Gesamtleistung aller Kerne.
Der getestete vServer erreicht 1.442 Punkte im Single-Core-Benchmark. Das ist ein gutes Ergebnis, reicht aber nicht ganz für die Spitzenplätze:
| Geekbench 6 (Single Core) | |
|---|---|
![]() | 1.771 |
![]() | 1.534 |
![]() | 1.468 |
![]() | 1.442 |
![]() | 1.169 |
![]() | 1.168 |
![]() | 1.105 |
![]() | 1.071 |
![]() | 954 |
![]() | 918 |
![]() | 482 |
Deutlich stärker zeigt sich die Maschine im Multi-Core-Test: Mit 7.945 Punkten gehört der Server zu den leistungsfähigeren Systemen im Vergleichsfeld.
| Geekbench 6 (Multi Core) | |
|---|---|
![]() | 9.827 |
![]() | 7.945 |
![]() | 7.514 |
![]() | 7.376 |
![]() | 7.159 |
![]() | 6.177 |
![]() | 5.476 |
![]() | 4.417 |
![]() | 1.987 |
![]() | 1.978 |
![]() | 1.652 |
Sehr schneller Arbeitsspeicher
Die Leistung des Arbeitsspeichers messen wir mithilfe des Benchmark-Tools STREAM. Besonders wichtig ist die Speicherbandbreite – also, wie viele Daten der RAM pro Sekunde verarbeiten kann. Der CPX41 kommt auf eine beeindruckende Bandbreite von 105.374 MiB/s.
Dieser Wert liegt deutlich über dem, was viele Standard-Cloud-Instanzen liefern. Für speicherintensive Szenarien wie In-Memory-Datenbanken, Caching oder parallele Datenverarbeitung ist das ein deutlicher Vorteil.
| stream copy | |
|---|---|
![]() | 144.878 MiB/sec |
![]() | 117.934 MiB/sec |
![]() | 105.374 MiB/sec |
![]() | 100.338 MiB/sec |
![]() | 86.477 MiB/sec |
![]() | 77.369 MiB/sec |
![]() | 56.064 MiB/sec |
![]() | 47.490 MiB/sec |
![]() | 39.328 MiB/sec |
![]() | 36.342 MiB/sec |
![]() | 18.921 MiB/sec |
SSD-Performance im Mittelfeld
Die Geschwindigkeit der SSD prüfen wir mit dem Tool fio. Dabei liegt der Fokus auf den sogenannten IOPS, also der Anzahl der Ein- und Ausgaben pro Sekunde. Entscheidend ist hier vor allem die Leistung bei kleinen Blockgrößen, wie sie in vielen Anwendungen häufig vorkommen.
Der getestete vServer erreicht bei einer Blockgröße von 4k insgesamt 57.700 IOPS. Das ist ein guter Wert, der auf eine schnelle und zuverlässige SSD hinweist. Im Vergleich mit anderen Anbietern reicht es aber nur für einen Platz im Mittelfeld.
| fio (Total IOPS, Block Size 4k) | |
|---|---|
![]() | 120.300 IOPS |
![]() | 115.800 IOPS |
![]() | 105.800 IOPS |
![]() | 100.700 IOPS |
![]() | 78.200 IOPS |
![]() | 57.700 IOPS |
![]() | 52.500 IOPS |
![]() | 40.000 IOPS |
![]() | 40.000 IOPS |
![]() | 21.400 IOPS |
![]() | 1.300 IOPS |
Das Hetzner-Netzwerk ist bestens angebunden
Für den Netzwerk-Test messen wir, wie schnell der Server Daten über das Internet sendet und empfängt. Mit rund 5 Gbit/s nach London ist Hetzner solide angebunden und liefert eine stabile Verbindung. Für die Spitzenplätze reicht es aber nicht ganz.
| iperf (Receive Speed, IPv4, London) | |
|---|---|
![]() | 7.580 MBit/s |
![]() | 7.030 MBit/s |
![]() | 6.970 MBit/s |
![]() | 6.220 MBit/s |
![]() | 5.110 MBit/s |
![]() | 5.020 MBit/s |
![]() | 4.810 MBit/s |
![]() | 2.360 MBit/s |
![]() | 1.950 MBit/s |
![]() | 986 MBit/s |
![]() | 292 MBit/s |

Hetzner liefert im Performance-Test insgesamt ein starkes Bild ab. Besonders bei Zugriffen auf den Arbeitsspeicher und bei der CPU-Leistung zeigt Hetzner eine richtig gute Leistung. Die Performance ist stabil, schnell und zuverlässig. Die Netzwerkanbindung kann sich sehen lassen, auch wenn Hetzner in diesem Bereich keine Rekorde bricht.
Die SSD-Leistung ist nicht ganz so stark. Für viele typische Webanwendungen reicht das vollkommen aus, bei sehr datenintensiven Workloads gibt es aber Anbieter, die hier spürbar mehr herausholen.
Kosten
| Preis 8 vCPU | 14,86 € | 7/7 |
| Preis 16 GB RAM | 20,81 € | 5/7 |
| Preis 250 GB SSD | 20,81 € | 5/7 |
| Kosten 50 TB Traffic | 7,13 € | 2/4 |
| Backup‑Kosten | 5,88 € | 1/3 |
| Abrechnung | stündliche Abrechnung | 2/2 |
Um die Preise fair vergleichen zu können, haben wir uns angesehen, wie viel typische Server-Konfigurationen bei den verschiedenen Anbietern kosten. Bewertet haben wir fünf Kategorien, die im Alltag besonders relevant sind:
- 1.
Preis für den günstigsten VPS mit mindestens 8 vCPUs
- 2.
Preis für den günstigsten VPS mit mindestens 16 GB RAM
- 3.
Preis für den günstigsten VPS mit mindestens 250 GB SSD-Speicher
- 4.
Kosten für 50 TB monatliches Datenvolumen
- 5.
Preis für automatische Backups
Jede Kategorie gewichten wir mit einem festen Punktesystem. Je günstiger das Angebot (oder je kürzer das Abrechnungsmodell), desto mehr Punkte sind möglich. Grundlage der Bewertung sind reguläre Listenpreise inklusive Mehrwertsteuer, aber ohne Rabatte oder zeitlich begrenzte Aktionen. So lässt sich objektiv beurteilen, welcher Anbieter das beste Preis-Leistungs-Verhältnis bietet.
Hier sehen Sie die Kosten von Hetzner im Vergleich mit anderen Anbietern:
| 8 vCPU | 16 GB RAM | 250 GB SSD | 50 TB Traffic | Backup | |
|---|---|---|---|---|---|
![]() | 9,00 € | 9,00 € | 9,00 € | 1,00 € | 7,00 € |
![]() | 10,79 € | 10,79 € | 10,40 € | 3,99 € | 1,50 € |
![]() | 14,16 € | 14,16 € | 25,29 € | 4,55 € | 0,00 € |
![]() | 14,86 € | 20,81 € | 20,81 € | 7,13 € | 5,88 € |
![]() | 17,63 € | 14,13 € | 11,00 € | 1,00 € | |
![]() | 21,99 € | 21,99 € | 21,99 € | 7,49 € | 5,99 € |
![]() | 23,79 € | 11,89 € | 23,79 € | 9,51 € | 0,00 € |
![]() | 23,80 € | 13,33 € | 4,28 € | 5,36 € | 7,14 € |
![]() | 27,99 € | 18,99 € | 10,99 € | 7,99 € | 0,00 € |
![]() | 71,39 € | 47,59 € | 71,39 € | 19,03 € | 0,00 € |
![]() | 82,22 € | 82,22 € | 82,22 € | 5,14 € | 4,11 € |
VPS‑Tarife von Hetzner
Die Shared-vCPU‑Tarife bei Hetzner sind in der CX‑Reihe organisiert (beispielsweise CX22, CX32, CX42 oder CX52). Mit jeder Tarifstufe steigen die zentralen Leistungsmerkmale:
vCPUs: Alle Tarife setzen auf gemeinsam genutzte Rechenkerne. Diese werden mehreren virtuellen Maschinen zugewiesen, was die Leistung stark vom tatsächlichen Bedarf der anderen Nutzer auf demselben Host abhängig macht.
Arbeitsspeicher: Der kleinste Tarif startet mit 4 GB RAM, die größte Ausbaustufe bietet 32 GB. Damit decken die Tarife ein breites Spektrum ab.
Speicherplatz: Alle Instanzen verfügen über schnellen, NVMe‑basierten SSD‑Speicher. Je nach Tarif sind zwischen 40 GB und 360 GB verfügbar. Zusätzliche Volumes binden sich bei Bedarf ein.
Datenvolumen: Pro Instanz sind 20 TB Traffic pro Monat enthalten. Das ist in der Regel mehr als genug, selbst bei hoher Aktivität. Weiterer Traffic kostet extra.
Netzwerk und IPv4: Jeder Tarif enthält eine kostenpflichtige öffentliche IPv4‑Adresse. IPv6 ist optional möglich.
Sie zahlen entweder den Stundentarif, der sich bis zum jeweiligen Monatspreis aufsummiert – oder bei dauerhafter Nutzung den fixen Monatspreis. Das ist transparent und fair.
Eine Übersicht der VPS-Tarife von Hetzner finden Sie hier:
| CX23 | CAX11 | CX33 | |
|---|---|---|---|
| Monatlicher Effektivpreis | 4,15 € | 4,51 € | 6,53 € |
| Vertragslaufzeit (Monate) | 0 | 0 | 0 |
| Leistung | |||
| Speicher | 40 GB | 40 GB | 80 GB |
| RAM | 4 GB | 4 GB | 8 GB |
| CPU-Kerne | 2 | 2 | 4 |
| Dedizierte Kerne | ✗ | ✗ | ✗ |
| Features | |||
| Typ | vServer | vServer | vServer |
| OS | Linux | Linux | Linux |
| Managed | ✗ | ✗ | ✗ |
| SSD Speicher | ✓ | ✓ | ✓ |
Leistungsspanne und Skalierung
Die Shared-vCPU‑Tarife decken eine breite Leistungsspanne ab, von Einsteiger-Setups bis hin zu sehr leistungsstarken virtuellen Maschinen, die auch für größere Anwendungen ausreichen:
Einstieg | Mittelklasse | Obergrenze |
|---|---|---|
|
|
|
|
|
|
Die Unterschiede liegen nicht nur in RAM und Speicher, sondern auch in der Netzlast‑Toleranz: Höhere Tarife verkraften Lastspitzen besser, obwohl die CPU weiterhin geteilt ist. Eine garantierte Mindestleistung gibt es jedoch nicht. Bei permanent hoher Auslastung ist ein dedizierter vCPU-Tarif die bessere Wahl (Linie CCX).

Beim Preis zeigt Hetzner ein gemischtes Bild. Besonders gut schneidet der Anbieter bei Konfigurationen mit viel Arbeitsspeicher ab. Regelmäßige Backups sind ebenfalls möglich, ohne das Budget stark zu belasten.
Weniger attraktiv sind die Kosten für größeren SSD-Speicher oder zusätzliches Datenvolumen. Generell gehört Hetzner nicht zu den günstigsten, aber auch nicht zu den teuersten Anbietern.
Zuverlässigkeit & Support
| Eigene Dokumentation & FAQ | Umfassend | 2.5/3 |
| E‑Mail‑Support | Schnelle Antworten | 3/3 |
| Telefon‑Support | Kaum Wartezeit | 3/3 |
| Live‑Chat | Nur KI-Chatbot | 1.5/3 |
| Kunden‑Feedback aus dem Web | Sehr positiv | 7/8 |
Mit den Hetzner Docs steht eine umfangreiche technische Dokumentation bereit. Die Inhalte sind auf Deutsch und Englisch verfügbar und decken alles ab – von Cloud-Instanzen über Netzwerkeinstellungen bis hin zur API-Nutzung. Die Anleitungen sind klar strukturiert, präzise formuliert und häufig mit Screenshots ergänzt.

Die umfangreiche Hetzner-Dokumentation
Wer bereits ein technisches Grundverständnis mitbringt, findet hier fast immer die passende Lösung – oft, ohne überhaupt den Support kontaktieren zu müssen. Für Einsteiger fehlen jedoch gelegentlich etwas niedrigschwelligere Hilfen. Es besteht auch nicht die Möglichkeit, direkt aus der Dokumentation heraus eine relevante Frage an den Support zu stellen.
E-Mail-Support reagiert schnell
Support-Anfragen laufen direkt über die Hetzner Console. Bereits während des Tippens der Anfrage erscheinen Inhalte von Support-Artikeln, die bei der Lösung des Problems behilflich sein können. Erst wenn Sie „Ich brauche weitere Hilfe“ auswählen, lässt sich die Support-Anfrage abschicken.

Support-Anfrage über die Hetzner Console.
Im Test erfolgte die fachlich korrekte Rückmeldung auf eine einfache Support-Anfrage binnen 30 Minuten. Generell beschränkt sich die Unterstützung auf Infrastrukturthemen. Bei Softwarefragen oder CMS-Problemen hilft der Support nicht weiter. Die Antwortsprache richtet sich nach dem Nutzerprofil (Deutsch oder Englisch).
Telefon-Support ohne lange Warteschleife
Hetzner bietet montags bis freitags zwischen 8 und 18 Uhr eine Telefon-Hotline für allgemeine und technische Anliegen. Im Test war die Verbindung an einem Donnerstagvormittag nach kurzer Zeit hergestellt, ohne dass wir lange in der Warteschleife bleiben mussten.
Für Notfälle im Zusammenhang mit dedizierter Hardware gibt es einen 24/7-Bereitschaftsdienst in den Rechenzentren. Kunden mit geschäftskritischen Diensten erhalten dadurch eine zusätzliche Sicherheitsebene. Voraussetzung ist ein aktiviertes Telefonpasswort oder Einmalkennwort.
Einen Live-Chat, den es früher gab, bietet Hetzner heute nicht mehr an. Im Produktbereich steht ausschließlich ein KI-Chatbot zur Verfügung. Dort unterstützt er Kunden primär bei Anfragen vor dem Kauf.
Im Test zeigte sich jedoch: Der Bot kann auch bei technischen Aufgaben helfen. So erklärte er korrekt und nachvollziehbar, wie sich ein Server zwischen Projekten verschieben lässt.

Eine Anfrage an den KI-Chatbot wird schnell beantwortet.
Auf Nachfrage findet der Chatbot auch viele Gründe, warum sich Neukunden für Hetzner entscheiden sollten. Die Frage, ob Kunden vielleicht bei der Konkurrenz besser aufgehoben wären, will der Bot hingegen lieber nicht beantworten.
Kundenfeedback fällt überwiegend positiv aus
Nutzerbewertungen auf Plattformen wie Trustpilot, Reddit und Hosting-Foren zeichnen ein insgesamt positives Bild. Den Support nehmen Kunden meist als kompetent und schnell wahr. Vereinzelte Kritikpunkte betreffen gelegentliche Unerreichbarkeit oder als unbefriedigend wahrgenommene Problemlösungsversuche.

Hetzner zeigt im Supportbereich, dass guter Service keine Frage des Preises sein muss. Die ausführliche Dokumentation, der zügige E-Mail-Support und die gut erreichbare Hotline bieten mehrere Wege, schnell eine Lösung zu finden.
Ein paar Punkte bleiben dennoch ausbaufähig: Ein persönlicher Live-Chat und etwas einsteigerfreundlichere Erklärungen in der Dokumentation würden das Gesamtbild noch verbessern.
Fazit
Hetzner richtet sich klar an Nutzer, die wissen, was sie tun – und hat für diese Zielgruppe auch viel zu bieten. Der Anbieter liefert ein solides Gesamtpaket aus Performance, Funktionsumfang und Support zu insgesamt fairen Preisen, gerade in den höheren Tarifen.
Wer Wert auf schnelle CPUs, viel RAM und eine zuverlässige Infrastruktur legt, ist bei Hetzner gut aufgehoben. Beim Support punktet der Anbieter mit schnellen Reaktionszeiten und technischer Kompetenz, wenn auch mittlerweile ohne Live-Chat.
Für Anfänger ist Hetzner dagegen weniger geeignet: Wenn Sie einen Anbieter suchen, der Sie Schritt für Schritt durch ein einfaches Setup führt, sollten Sie sich besser woanders umsehen.
Bei Hetzner zählt Eigeninitiative – dafür erhalten Sie am Ende aber auch ein System, das Ihnen nahezu freie Hand lässt. Wenn Sie diese Herangehensweise schätzen, finden Sie kaum einen Anbieter, der Ihnen ähnlich viel Server fürs Geld bietet.

Hetzner Erfahrungen
Wir haben Bewertungen auf Review-Portalen unter die Lupe genommen und die häufigsten Rückmeldungen zusammengefasst. Erfahrungsberichte im Netz zeichnen dabei generell ein positives Bild von den Hetzner-Servern:
Gutes Preis-Leistungs-Verhältnis
Viele Nutzer empfinden die Kombination aus Kosten und gebotener Leistung als fair. Besonders Root-Server und vServer werden häufig als sehr konkurrenzfähig bewertet.Hohe Server-Zuverlässigkeit
Die Systeme laufen stabil und ohne häufige Ausfälle. Auch bei langjähriger Nutzung zeigen sich selten technische Probleme.Robuste Infrastruktur
Hardware und Netzwerkanbindung hinterlassen bei Nutzern einen soliden Eindruck. Selbst unter Last oder im Dauerbetrieb bleibt die Performance meist konstant.Guter, schneller Support
Kurze Reaktionszeiten und technische Kompetenz werden in vielen Bewertungen positiv hervorgehoben.
Unzureichende Problembehandlung
Manche Nutzer berichten, dass Probleme nicht sofort gelöst oder missverständlich kommuniziert wurden.Strenge Accountverifizierung
Einige Nutzer empfinden den Verifizierungsprozess als aufwendig oder intransparent. Das kann die Kontoerstellung verzögern.
Alternativen zu Hetzner
Hetzner ist doch nicht der richtige Anbieter für Sie? Hier sind ein paar passende Alternativen:
DigitalOcean ist teurer als Hetzner, punktet dafür mit exzellenter Skalierbarkeit und einem modernen, professionellen Verwaltungs-Backend. Es eignet sich für Entwickler oder Teams, die Wert auf Automatisierung und flexible Ressourcenverteilung legen.
OVH überzeugt mit einer der besten Netzwerkleistungen. Das ist gut für Projekte mit großem Datenvolumen oder Anwendungen, die stark von stabiler und schneller Netzwerkanbindung profitieren.
netcup ist einer der günstigsten Anbieter im Vergleich, besonders bei SSD und RAM. Eignet sich gut für einfache Webserver, kleinere Projekte oder den Einstieg ins Hosting.
Hier finden Sie weitere Alternativen zu Hetzner:






























